1999-2022 © 中山市顺力机电设备有限公司(螺杆空压机华南地区总代理商) 版权所有m.alohabeachclub.cn 粤ICP备08103020号-3

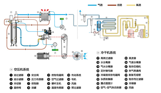
LUD系列全性能螺杆式空气压缩机组,有机地集螺杆式空气压缩机、冷冻式压缩空气干燥器和压缩空气高效过滤器于一体。经过内置的冷冻式干燥器和高效过滤器的处理后,全性能机组排出干燥、洁净的压缩空气,充分保证用户终端用气质量,生产出高品质产品,最大程度地为用户提高生产效率,节约生产成本。
该系列产品系欧洲原版设计,针对中国环境工况加以改进的产品,设计合理、性能优越、运行可靠。具有体积小、安装方便、自动化程度高、操作简单、排气洁净、运行噪声低等特点。
